Key Takeaways
- FavSEO is an all-in-one SEO solution built specifically for e-commerce, saving time and removing the need for multiple apps.
- Its core features, editor, audits, scorecard, bulk editing, and integrations, simplify optimization for Shopify stores.
- Pricing starts at $799/month, with a Business plan at $1,299/month that adds social media optimization and extra support.
- The tool acts as a guide by identifying SEO gaps, but consistent effort from users is required to see real results.
- FavSEO offers strong value for small to mid-sized online stores, delivering measurable improvements in visibility and sales.
FavSEO: The Powerhouse Behind Ecommerce SEO Success
FavSEO has established itself as a comprehensive solution for e-commerce businesses looking to enhance their online visibility. Rather than offering piecemeal tools, it gives a complete ecosystem of SEO features that work together to boost search rankings. Store owners appreciate the all-in-one approach that eliminates the need to juggle multiple apps or services to manage their SEO strategy.
What truly distinguishes FavSEO is its ecommerce-first approach to search optimization. Every feature is designed with online stores in mind, addressing the specific challenges that product-based businesses face when trying to rank in search engines. From managing product metadata at scale to tracking keywords relevant to your inventory, FavSEO’s specialized focus makes it particularly effective for online retailers.
The app’s success is reflected in consistently positive user feedback, particularly regarding time savings and improved search visibility. Many store owners report noticeable improvements in organic traffic within weeks of implementation, attributing these gains to FavSEO’s systematic approach to optimization. By tackling on-page SEO factors that matter most to search engines, the app helps stores climb rankings for relevant, high-converting keywords.
How AmpiFire Works:
- Research & Target: Find high-demand topics your buyers search for
- Create & Repurpose: AmpiFire’s AmpCastAI generates news articles, blogs, videos, podcasts, infographics, slideshows, and social posts
- Distribute & Amplify: Auto-publish to 300+ sites including Google News, YouTube, Spotify, and major news networks
Get more traffic from people who want to buy your stuff, and powerful “As Seen On” trust badges for your site.
Do It Yourself (with AI), Done For You Content, & 100% Managed Organic Growth options available.
Grow Your Free Traffic From Everywhere
5 Core Features That Make FavSEO Stand Out
What makes FavSEO more than just another Shopify SEO app is its combination of powerful tools and user-friendly design. Here are the five features that set it apart:
1. Easy-to-Use Fav Editor
FavSEO comes with a built-in editor that makes updating titles, meta descriptions, and other key SEO elements simple, even if you’ve never written a line of code. Optimizing these details helps Google better understand your store’s content and can directly influence how your pages appear in search results. A clear, well-structured meta description boosts rankings and encourages more clicks and keeps bounce rates low.

2. Automated SEO Audit
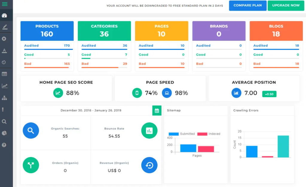
The audit feature works behind the scenes to scan your entire store for issues that could be holding back your rankings. It checks for essentials like unique title tags, optimized meta descriptions, page speed, broken links, image alt text, and mobile usability. Each report highlights what needs attention and gives you recommendations so you can quickly fix errors before they impact performance.
3. SEO Scorecard for Storewide Insights
FavSEO includes a scorecard that evaluates your overall SEO health. It reviews your store’s structure, content, metadata, and backlinks, then provides a detailed score that shows how well you’re optimized. This feature makes it easy to track progress over time and spot areas where improvements can drive better search visibility.
4. Bulk Editing Made Simple
Managing hundreds of product pages individually can take hours. With FavSEO’s bulk editor, you can add keywords, adjust title tags, or include your brand name across multiple products or categories in one go. This time-saving feature is especially valuable for stores with large inventories.
5. Powerful Integrations
FavSEO connects seamlessly with Google Analytics and Webmaster Tools, giving you deeper insights into your store’s performance. It also works smoothly with popular Shopify apps like Loox and Pagefly, making it flexible enough to fit into your existing workflow without compatibility issues.

FavSEO Pricing Structure Explained
FavSEO keeps its pricing simple with two clear options depending on how much support your store needs.
Standard Plan – $799/month
This plan is designed for businesses that want to focus solely on SEO. It covers the essentials like website audits, keyword research, on-page optimization, link building, Google Analytics and Webmaster Tools integration, plus ranking reports. Support is available through email, Skype, and chat. It’s a solid choice if you already manage your own social media but need professional SEO growth.
Business Plan – $1,299/month
The Business plan is the all-in-one option. Along with everything in the Standard package, it also includes social media optimization and marketing. You’ll also get more comprehensive support, including phone assistance, making it ideal for brands that want SEO and social media handled together under one roof.
*Note: Pricing is subject to change over time. Always refer to the provider’s website for the most up-to-date pricing.
Real-World Performance: How FavSEO Delivers Results
For real-world use, FavSEO generally performs well as a practical tool. Many users find it particularly helpful for covering the basics—things like identifying missing meta titles, empty descriptions, or unoptimized product pages. In this way, it acts as a guide, pointing out areas that need attention so you can step in and make improvements.

However, it’s important to know that FavSEO is not a “set it and forget it” solution. The app highlights what needs fixing, but the actual results depend on the effort you put into applying its suggestions. Think of it as a coach pointing out gaps, while you’re the one who has to do the real work of filling them in.
Some store owners have used FavSEO for years and appreciate its consistency in auditing sites and providing structured SEO recommendations. Others note that while it helps clean up missing fields and improve on-page SEO, the broader impact on search rankings can be harder to measure.

On the positive side, many report noticeable improvements in SEO performance and even sales after using the app consistently. Users also highlight FavSEO’s responsive support and ethical communication as strong points, making it a trustworthy partner for ongoing optimization.
Final Verdict: The True Value of FavSEO for E-commerce SEO
FavSEO stands out as a Shopify-focused SEO tool that simplifies optimization for online stores. Its strength lies in covering the essentials, editing metadata, running audits, tracking keywords, and bulk updating product pages, all within a user-friendly platform. By focusing specifically on e-commerce challenges, it saves time and eliminates the need for multiple apps.
While it won’t do the work for you, FavSEO acts as a reliable guide. It identifies gaps, points you in the right direction, and helps ensure your store is technically sound for search engines. Many store owners report steady improvements in visibility and sales when they actively apply its recommendations.
For small to mid-sized ecommerce businesses, FavSEO offers excellent value, blending affordability with practical tools that deliver measurable results. Larger brands with complex SEO needs may require more advanced platforms, but for most Shopify merchants, FavSEO is a smart, effective choice.
Frequently Asked Questions (FAQs)
Can FavSEO improve my Google rankings on its own?
FavSEO gives you the tools and insights to optimize your site, but the results depend on how actively you use it. Think of it as a guide—it shows you what to fix, but your effort in applying those changes determines the outcome.
How soon can I expect results from FavSEO?
Some store owners notice improvements in traffic and rankings within weeks, especially after cleaning up metadata and fixing on-page issues. However, SEO is a long-term process, so consistent use of the app brings the best results.
Does FavSEO replace the need for an SEO agency?
For small and mid-sized stores, FavSEO can often cover most SEO needs without hiring an agency. Larger businesses with complex strategies may still want expert support, but many Shopify owners find FavSEO sufficient for day-to-day optimization.
Is the investment in FavSEO worth it for new stores?
Yes, especially if you’re just starting out and want to set up your store correctly from the beginning. Optimizing metadata, images, and site structure early helps develop a strong foundation for long-term SEO success.
What makes FavSEO different from other Shopify SEO apps?
FavSEO combines ease of use with ecommerce-specific features like bulk editing, automated audits, and a scorecard system. Instead of offering just one or two tools, it gives an all-in-one package that’s specific to product-based businesses.
Author
-
CEO and Co-Founder at AmpiFire. Book a call with the team by clicking the link below.
Related Posts
Rocketeer Features & Pricing: Can This “Ads Made Easy” Software Drive Instant Traffic to Any Website?
Explore Rocketeer's features and pricing to see if this "ads made easy" software can drive instant traffic to your website…
ClickSites AI Pricing & Alternatives: Is This Website Builder Worth It?
Learn about ClickSites AI pricing, features, pros & cons, and top alternatives. Find out if this lifetime AI website builder…
Ecommerce Scaling Secrets: Features, Benefits & Pricing – Facebook & Paid Ads Course Explored
Master Facebook ads with Alex Fedotoff's proven marketing strategies and scaling secrets for eCommerce success
Selfpublishing.com: Features, Benefits & Pricing – Is it a Legit Platform for Authors?
Explore selfpublishing.com's programs, benefits, and pricing to see if it's the best platform for aspiring authors in our detailed review.
Blockchain Revolution: Summary, Chapters, Features, Benefits & Pricing of Don & Alex Tapscott’s Book
The book makes it clear that although there are many uses for blockchain technology today (mostly in cryptocurrency), there are…
The Age of Cryptocurrency: Summary, Chapters, Features, Benefits & Pricing of Paul Vigna and Michael J. Casey’s Book
The Age of Cryptocurrency: A Beginner’s Guide to Investing in Bitcoin and Other Cryptocurrencies is a timely book: from the…





